Talk to us today

Are your Azure costs spiralling higher than a London skyscraper? 🚀 Embark on a journey of shrewd savings with our definitive guide to Azure Cost Management! Discover how to slash your expenditures, optimise resource utilisation, and wield potent tools that transform your Azure setup from a financial black hole into a streamlined, cost-effective powerhouse. Don’t let your budget dissipate into the digital ether—tap ‘read more’ and commence your odyssey to conquer the nuances of Azure economics today! With our ultimate Azure Cost Management guide, save smartly.
Grasping Azure Cost Management is pivotal for any organisation leveraging Azure services. It’s about dissecting and steering the expenses tied to the resources and services harnessed within Azure. A profound comprehension of Azure Cost Management equips organisations with the acumen to unearth cost-saving prospects and to shape spending judiciously.
A critical element of mastering Azure Cost Management is the vigilant tracking of the usage and associated costs of Azure’s myriad resources. This entails the close observation of the consumption of computational resources, storage capabilities, networking, among others. Through diligent analysis of resource utilisation, organisations can spotlight and address areas where efficiency is lacking, thereby calibrating resource deployment.
Beyond mere monitoring, a robust understanding of Azure Cost Management demands a grasp of the myriad pricing structures and billing modalities Azure offers. It’s essential for organisations to acquaint themselves with the diverse cost elements — be it the size of virtual machines, types of storage, or data transfer nuances — to steward their expenses effectively. Knowledge of these pricing frameworks empowers organisations to navigate cost planning with foresight, sidestepping unforeseen expenses.
In essence, getting to grips with Azure Cost Management is instrumental in amplifying cost effectiveness within Azure. By keeping a finger on the pulse of resource utilisation, demystifying pricing models, and keeping a vigilant eye on expenses, organisations are poised to pinpoint opportunities for savings and to sculpt strategies that refine their fiscal outlay. We offer various strategies to optimize costs. Choosing the right services, and cost management tools.
Suggested Link: Azure Cost Management and Billing Documentation

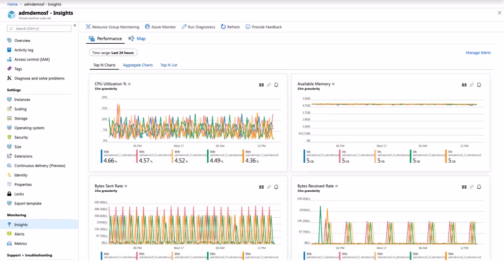
Analysing resource utilisation is a pivotal component of honing cost efficiency within Azure. Through a meticulous examination of how resources are deployed, organisations can pinpoint inefficiencies and enact measures to refine resource distribution.
One method of scrutinising resource utilisation encompasses the monitoring of performance and usage metrics pertinent to Azure resources. This oversight includes the tracking of CPU consumption, memory usage, network bandwidth, and additional pertinent indicators. By dissecting these metrics, organisations can detect underexploited resources and implement adjustments to enhance their utilisation.
An additional facet of resource analysis is the identification and management of dormant or unutilised resources. Azure furnishes a suite of tools and functionalities for this purpose, such as for virtual machines and storage accounts. By downsizing or decommissioning these idle assets, organisations can curtail extraneous expenditures and bolster their overall azure cost efficiency .
Moreover, the analysis of resource utilisation extends to pinpointing resource bottlenecks or sectors of heightened activity. Recognising these pressure points enables organisations to make enlightened decisions to adjust resource allocation, thereby augmenting overall performance.
Suggested Link: Azure Monitor – Full observability into your applications, infrastructure, and network

Azure provides a suite of cost optimisation tools and functionalities that organisations can utilise to maximise cost efficiency. These instruments furnish insights, recommendations, and the capability for automation, aiding organisations in honing their expenditure within Azure.
One such instrument is Azure Advisor, which proffers personalised counsel to fine-tune resource utilisation, bolster performance, and curtail costs. It scrutinises resource configurations, utilisation patterns, and industry best practices to produce actionable advisements. By exploiting Azure Advisor, organisations are equipped to make well-informed choices to streamline their resource distribution and pare down superfluous costs. Azure’s cost optimization tools to identify savings opportunities and manage your cloud spending effectively.
Another invaluable resource is Azure Cost Management and Billing, which accords visibility and governance over costs. It empowers organisations to monitor and dissect their Azure expenditure, establish budgets, and oversee spending. Through the use of Azure Cost Management and Billing, organisations can unearth insights into their expenditure habits, pinpoint opportunities for cost-saving, and devise strategies to refine their costs.
In addition, organisations can capitalise on Azure Reserved Virtual Machine Instances to economise on virtual machine usage. By pledging to a reserved instance, organisations stand to gain substantial discounts relative to on-demand pricing. For those with predictable workload patterns, this commitment can translate into considerable cost savings.
Suggested Link: Optimise your Azure costs with Azure Advisor

Implementing cost optimisation best practices is crucial for organisations looking to maximise cost efficiency in Azure. By adhering to these best practices, organisations can effectively manage their costs and optimise their expenditure.
One best practice is to regularly review and optimise Azure resource configurations. This involves assessing the performance and utilisation of resources and making adjustments as necessary. By rightsizing resources, organisations can avoid over-provisioning and optimise resource utilisation, resulting in cost savings.
Another best practice is to capitalise on Azure’s cost-saving offers and discounts. Azure presents various pricing options, such as reserved instances, spot instances, and low-priority VMs, which can significantly reduce costs. By understanding and exploiting these cost-saving offers, organisations can optimise their expenditure and maximise cost efficiency. Cost optimization best practices help you maximize resource value and minimize waste.
Additionally, organisations should implement tagging and resource grouping strategies to effectively categorise and manage resources. By utilising tags, organisations can track and allocate costs to different departments, projects, or applications. This enables more precise cost allocation and helps pinpoint areas of high spending or inefficiency.
Moreover, organisations should regularly monitor and analyse their Azure costs. By tracking spending patterns, identifying cost outliers, and implementing cost allocation strategies, organisations can make informed decisions to optimise their costs and reduce unnecessary expenditure.
Suggested Link: Azure Tagging Best Practices

Monitoring and adjusting cost efficiency strategies is a continuous process to ensure the ongoing optimisation of costs in Azure. By monitoring the effectiveness of cost efficiency strategies and making adjustments as necessary, organisations can maintain and enhance their cost efficiency over time.
One aspect of monitoring cost efficiency strategies is the tracking of key performance metrics and cost savings. Organisations should regularly review metrics such as cost savings achieved, resource utilisation, and cost per workload. By tracking these metrics, organisations can evaluate the effectiveness of their cost efficiency strategies and identify areas for improvement.
Another important aspect is keeping abreast of the latest Azure features and pricing updates. Azure routinely introduces new features and revises pricing models, which can influence cost efficiency strategies. By staying informed about these changes, organisations can proactively adjust their strategies to maximise cost efficiency.
Additionally, organisations should continuously seek opportunities for optimisation and cost reduction. This may involve regularly reviewing resource utilisation, identifying idle resources, and exploring alternative pricing options. By actively seeking optimisation opportunities, organisations can perpetually improve their cost efficiency in Azure.
Moreover, organisations should regularly engage and cooperate with stakeholders involved in cost management. This includes finance teams, IT teams, and business units. By fostering collaboration and sharing insights, organisations can align cost efficiency strategies with business objectives and drive sustained improvement.
